 
															产品介绍
VPSA制氧装置是盛尔公司以自主开发生产的国际领先水平的新型高效锂基空分制氧吸附剂PU-8为基础,开发成功变压吸附制氧成套技术,同时开发成功独特的气流分布器设计技术,解决了大直径浅吸附床的气流分布均匀性难题,实现了制氧装置的大型化。
技术参数
产氧规模:10~20000Nm/h? ? 氧气纯度:21~95%范围内可调
制氧能耗:氧纯度为90%时为0.32~0.37KW.h/Nm3
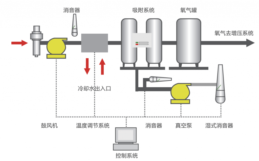
工艺流程
 
															净化:VPSA制氮装置首先是空气通过过滤装置进行过滤,除去空气中的粉尘等杂质避免进入鼓风机影响设备。
吸附:预处理后的空气进入装有沸石的容器中,以去除水分和二氧化碳,并在氧气通过容器出口时吸附氮气。在沸石的吸附能力耗尽之前,吸附过程被中断。
解吸:饱和沸石通过低于吸附压力的减压方式再生(即释放吸附的气体)。这是通过干式真空泵实现的。产生的废气排放到大气中。为了保持氧气供应的连续流动,安装了稳压罐,因此循环继续进行。
产品特点
- 制氧能耗低,与国内同类技术相比,电耗低10~30%。
- 操作简单,开停车方便,占地面积小、维护费用低,安装、土建费用低。
- 工艺流程先进,自动化程度高,操作弹性大,长期运行可靠性高。
- 快速启动时间仅需10分钟即可获得所需的氧气纯度。因此,这些装置可以根据需氧量的变化打开和关闭。
- 全自动化所有系统均设计用于连续运行和自动调节需氧量。
工业应用
氧气在各种工艺过程和几乎所有行业分支中都有广泛的应用。
- 金属气体焊接、切割和钎焊—氧气允许在焊枪中产生高温火焰,从而确保高质量和快速的工作性能。
- 金属工业—氧气在金属工业中大量使用,它有助于提高黑色金属和有色金属生产的燃烧温度,并显着提高整体工艺效率。
- 化学和石化工业—在化学和石化工业中,氧气被广泛用于氧化原料化学品以回收硝酸、环氧乙烷、环氧丙烷、氯乙烯和其他重要化合物。
- 养鱼—在养鱼过程中使用氧气有助于提高存活率和生育率,并缩短潜伏期。除了鱼类养殖外,氧气还用于虾、蟹和贻贝的养殖。
- 玻璃工业——在玻璃窑炉中,氧气被有效地用于提高燃烧温度和改进燃烧过程。
 
								



 
															 浙公网安备33018302001289号
浙公网安备33018302001289号